转载自: 星尘客栈

转载原因: 我也是开发者

你有没有经历过这种情况:好不容易整理好的资源,百度网盘限速下到崩溃;存在硬盘里吧,容量永远不够用;分享给朋友一个链接,过几天就失效了。

如果有一个地方,不限容量、不限速、链接永不过期——你会不会想试试?

今天介绍的就是这套方案:Notion + Notion Files Management(NFM)

关于 Notion 和 Notion-Files-Management

先说 Notion

如果你接触过电子笔记,可能听说过它。但 Notion 远不只是一个笔记软件。

它是全球最受欢迎的效率工具之一,超过 1 亿用户在使用,Netflix、三星、Figma 等公司都在用它做团队协作。文档、表格、数据库、Wiki、项目管理,一个工具全部搞定。

但今天我们不聊这些,我们聊一个大多数人不知道的事:

Notion 的存储空间是无限的。

不管你是免费用户还是付费用户,Notion 都不限制你的总存储容量。文件托管在 AWS S3 上,下载速度不限,分享链接不会过期、不会被封。(前提你不要滥用)

换句话说,Notion 天然就是一个稳定、无限、高速的资源存储平台。

那为什么不直接把它当网盘用?


当然有个小门槛

Notion 免费用户单个文件上传限制 5MB,付费用户(Pro/Education)单个文件上限 5GB。

官方订阅 Pro 最低 10 美元 / 月,折合人民币将近 70 块。但其实还有更划算的方式:通过教育邮箱认证,可以免费解锁 Notion Education 版,享受和 Pro 一样的权益。具体方法会在文章最后说。

不过即使解决了容量问题,你还会遇到一个麻烦:

Notion 的批量文件操作体验很差。

上传几十个文件经常失败,大文件需要手动分割,下载更是只能一个一个来。官方根本没有为 "把 Notion 当网盘" 这个场景做优化。

这就是 NFM 要解决的问题

Notion Files Management(简称 NFM)是我和 Ruibin_Ningh(此处原文为 Zyx_2012 ) 一起开发的桌面工具,专门用来管理 Notion 上的文件。

它能做什么:

  • 批量上传文件到 Notion 页面,自动处理失败重试

  • 批量下载 Notion 页面中的所有文件,不用一个个点

  • 帮你迁移 Notion 数据库

这是我们的官网,如果你感兴趣欢迎来了解一下

Notion Files Management | 极致上传下载方案

效果

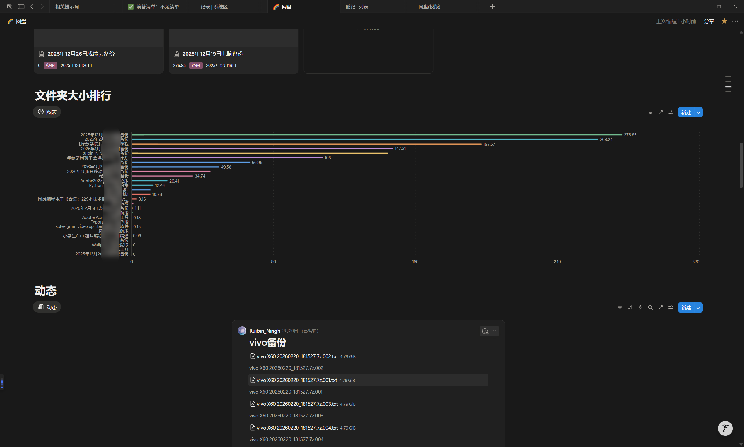
如果你有很多文件但是不经常用, 可以尝试把它放到 Notion, 让你的硬盘腾出空间

这是我在 Notion 制作的页面:

我的电脑备份动辄几百 GB, 并且基本不会打开看

上传到 Notion 很好地解决了我的问题

如何获取 Notion 教育版

Notion 教育版的激活门槛其实很低:只需要一个教育邮箱即可认证,解锁与 Pro 类似的权限(比如更大的单文件上传上限等)。

一般来说,教育邮箱由学校分发给在校生使用,常见特征是邮箱地址里包含 edu(但也不绝对),毕业后有的学校会回收,有的会继续保留一段时间,具体取决于学校政策。

1)激活方式

流程很简单:

  1. 把你的 Notion 账号绑定邮箱改成教育邮箱

  2. 按照 Notion 的提示完成教育认证

  3. 认证通过后自动升级为 Education

(建议认证完成后,把安全设置、二次验证之类顺手也开一下。)


教育邮箱怎么获取?以及可能的风险

如果你本身没有学校邮箱,网上确实也能买到“教育邮箱”。某宝上很常见,价格从几块到二十几块不等。

但这里要把价格差距背后的原因说清楚:

为什么会有几块钱的“教育邮箱”?

因为很多卖家提供的并不是学校发的邮箱,而是他们注册一个带 edu 字样的域名,然后自己搭建邮箱服务批量创建邮箱账号出售给你

问题在于:域名和邮箱服务都要续费维护。一旦卖家跑路 / 不续费,你会遇到很现实的麻烦:

  • 收不到验证码、无法改绑邮箱

  • Notion 登录 / 验证失败

  • 账号找回会变得非常困难

更重要的风险:安全

邮箱本质上是“账号的钥匙”。如果邮箱由别人控制,对方理论上可以:

  • 查看你收到的邮件(包括验证码)

  • 尝试重置你的 Notion 密码

  • 进一步带来账号被盗的风险

所以这类邮箱能用,但不建议把它当长期方案,更不要绑定重要账号、重要资料。


我更推荐的方案

如果你确实想长期使用教育版、并且把 Notion 当作“网盘 / 存储平台”,我更推荐两种更稳的做法:

方案 A:找靠谱来源(至少保证可持续)

如果你一定要买,尽量选择能长期续费维护、有售后的渠道,并且:

  • 认证成功后立刻开启 Notion 的安全设置

  • 不要把 Notion 账号与其他重要账号复用密码

  • 能改绑回你自己的邮箱时就尽快改回去

方案 B:自己搞一个域名邮箱(最稳)

如果你愿意稍微折腾一下,自己买一个域名做邮箱会更安心。

  • 域名一年大概几十块(有的更便宜)

  • 邮箱服务可用成熟方案(可控、可迁移)

  • 最关键:邮箱是你自己的,不会担心卖家跑路,也不会有“验证码被人看见”的风险

最后

如果你也被网盘限速、硬盘爆满、链接失效折腾过,可以试试这套方案:Notion + NFM
把不常用但又舍不得删的资源丢进 Notion,硬盘立刻清爽很多;需要的时候再一键下载回来,体验会舒服不少。

关于 NFM 的详细使用教程,我会在后续单独更新发布,尽量写得清清楚楚、一步一步来 (๑´ㅂ`๑)
有问题也欢迎直接私信公众号,我看到会尽量抽空回复~